设计课程
训练营
设计文章
设计工具
图纸代画
社区
更多
社区
深化圈
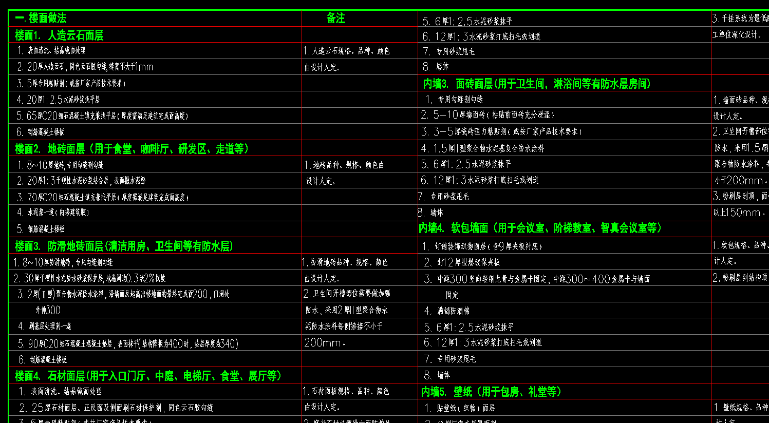
办公楼项目的一套装饰构造做法表参考文件
资料下载详情
该文件仅供学习交流使用 下载记录均已备案 请勿扩散分享 版权归原作者所有
SNS-T2-004 装修构造做法表.dwg
感谢
666
爱你
OK
加油
哈哈哈
立即下载
浏览
95
点赞
0
评论
42
收藏
0
发布于2026-02-11
评论 (0)
0/9
发布
讨论
下载留言
暂无评论,快来留下一条吧~
东晓
设计得到首席内容官丨《室内设计实战指南》作者丨室内设计师丨内容策划人丨参与国内多个知名酒店项目落地深化全过程
789.8k
人气
81
帖子
192
资料
374
图文
深化圈
东晓和他朋友们的秘密成长基地